中材锂膜:精准施策,有力回应欧洲电池法新规挑战 | 标杆100
行业先锋的进阶之路
作为中国建材集团旗下新材料板块重点骨干企业,中材锂膜有限公司(简称“中材锂膜”)始终以创新驱动发展,为全球头部电池企业提供高性能锂电池隔膜。在“十四五”规划的大背景下,中材锂膜进一步推进数字化转型战略,决定建立一套标准化、规范化、信息化的实验室运作模式,最终携手华体会体育官方网站,引入LIMS实验室管理系统,检测效率与质量管控的双重革新。

挑战:迈向更高标准的转型契机
随着欧盟新电池法规(EU)2023/1542的出台,对电池全生命周期的透明化管理提出了更为严格的要求,促使电池产业链链主企业对上游厂商的标准也随之提升。面对这一挑战,中材锂膜作为关键的上游供应商,积极响应,对实验室的数据质量和检测效率设定了更高的目标,以期在激烈的市场竞争中保持领先地位。
破局:综合赛事华体会体育官方网站LIMS的“数字力量”
1.实现全流程数据透明化
中材锂膜坚信产品质量是企业生存的根本,期望按时间、工序、产线等多维度全面分析检测数据并生成出货报表,以更准确地把握产品质量状况。综合赛事华体会体育官方网站LIMS预先对多类型报表进行深度定制设计与建设,精准适配不同业务场景与数据需求,并基于多维度数据特征设定了全面且灵活的查询条件,实现数据自动聚合,检测人员可实时查询,并一键生成可编辑的报表,保证全流程数据透明化,为质量把控提供了坚实的基础。
2.提升检测任务时效性
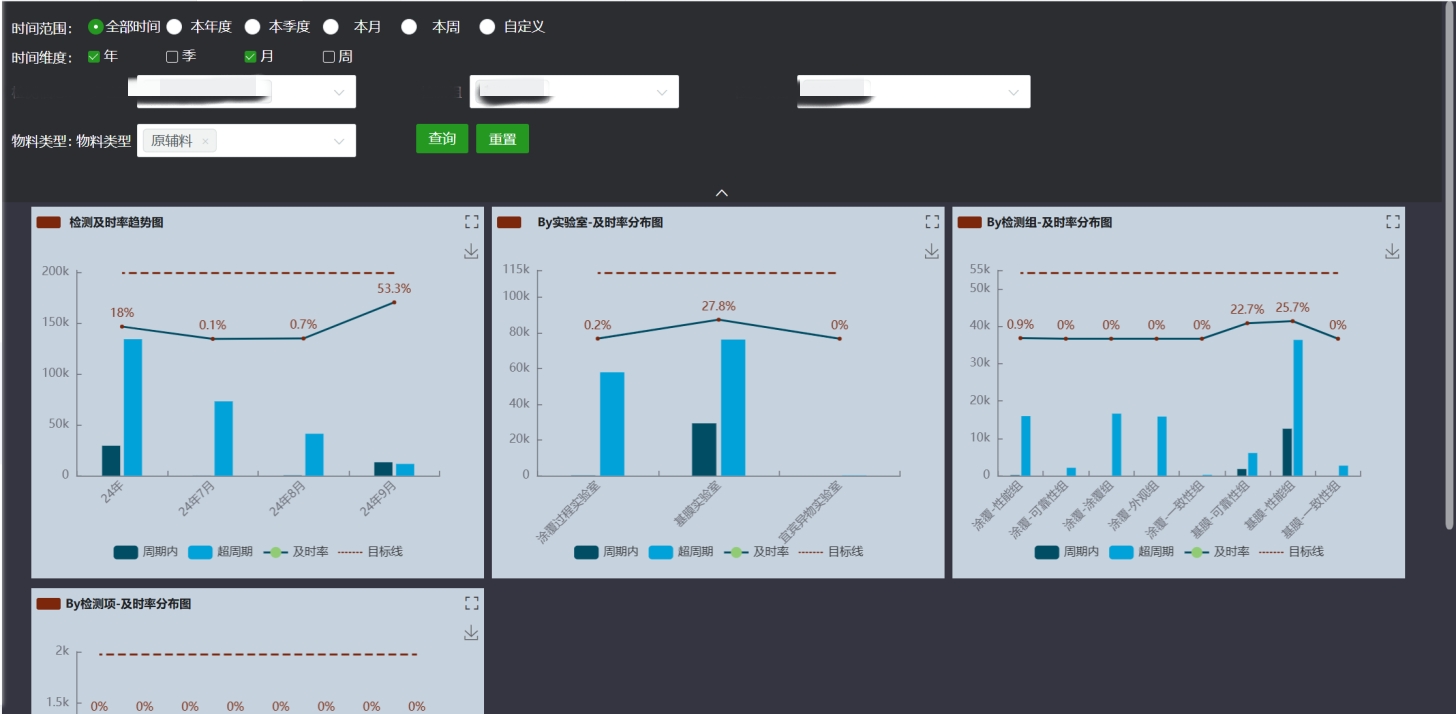
为确保产品质量,中材锂膜建立了从生产到成品的全流程检测体系:不仅要在生产完成后检测成品质量,还要在生产过程中实时监测各项指标。而检测的及时性是保证结果准确的前提。从样品接收到所有检测项目完全提交,综合赛事华体会体育官方网站LIMS对实验室检测进行全流程管理,根据不同需求进行分类管理,实时追踪检测进度,并直观展示各基地的检测项目及时率数据,方便快速定位延误环节,对不及时的项目进行重点关注和把控。

二、提升检测效率
1. 释放人工压力
中材锂膜拥有七大生产基地,每天需处理多达10万个检测任务,涉及近300台检测设备。原先的流程依赖人工进行检测结果判级、线下梳理,并手动将结果录入MES系统,再导出至Excel进行汇总,这一过程不仅耗时费力,还容易出错。通过综合赛事华体会体育官方网站LIMS,所有检测任务可以根据不同标准自动生成,通过编号自动关联相关信息,并根据检测数据自动生成报表和结果判级,完全省去了线下整理的步骤,显著提高了检测任务的执行效率。
2. 提升自动化水平
实验室需在膜卷完成检测后汇总结果、判定等级,并基于母卷的结果对子卷判级。原流程依赖人工汇总检测数据并手动判级。综合赛事华体会体育官方网站LIMS可自动汇总检测结果,按预设规则自动生成判级单。系统还能同步标记不合格项,确保问题一目了然。检测结果和判级信息会实时传递至MES系统,免除了人工梳理和判级的过程,实现了检测流程的自动化管理,提升了工作效率和数据准确性。

破局:综合赛事华体会体育官方网站LIMS的“数字力量”
综合赛事华体会体育官方网站LIMS系统的成功应用,实现了中材锂膜检测效率和质量管控方面的双重提升,成功打造出实验室标准化管理的新范式。借助自动化流程以及智能数据处理,检测任务的执行变得更为高效,数据的准确性也得到了可靠保障。
中材锂膜与综合赛事华体会体育官方网站将持续深化技术升级,推动实验室管理从“自动化”向“智能化”进阶,进而推动新能源材料检测领域的智能化升级,为行业高质量发展注入新动能。